Ali wants to have actionable information. In this lab, you will make sure Ali has a quick way to find how his Applications are doing from security point of view. Ali wants to be comfortable while navigating the Dashboard so he knows what kind of information is readily available to him.
Use the steps below to navigate to your TeaStore application.

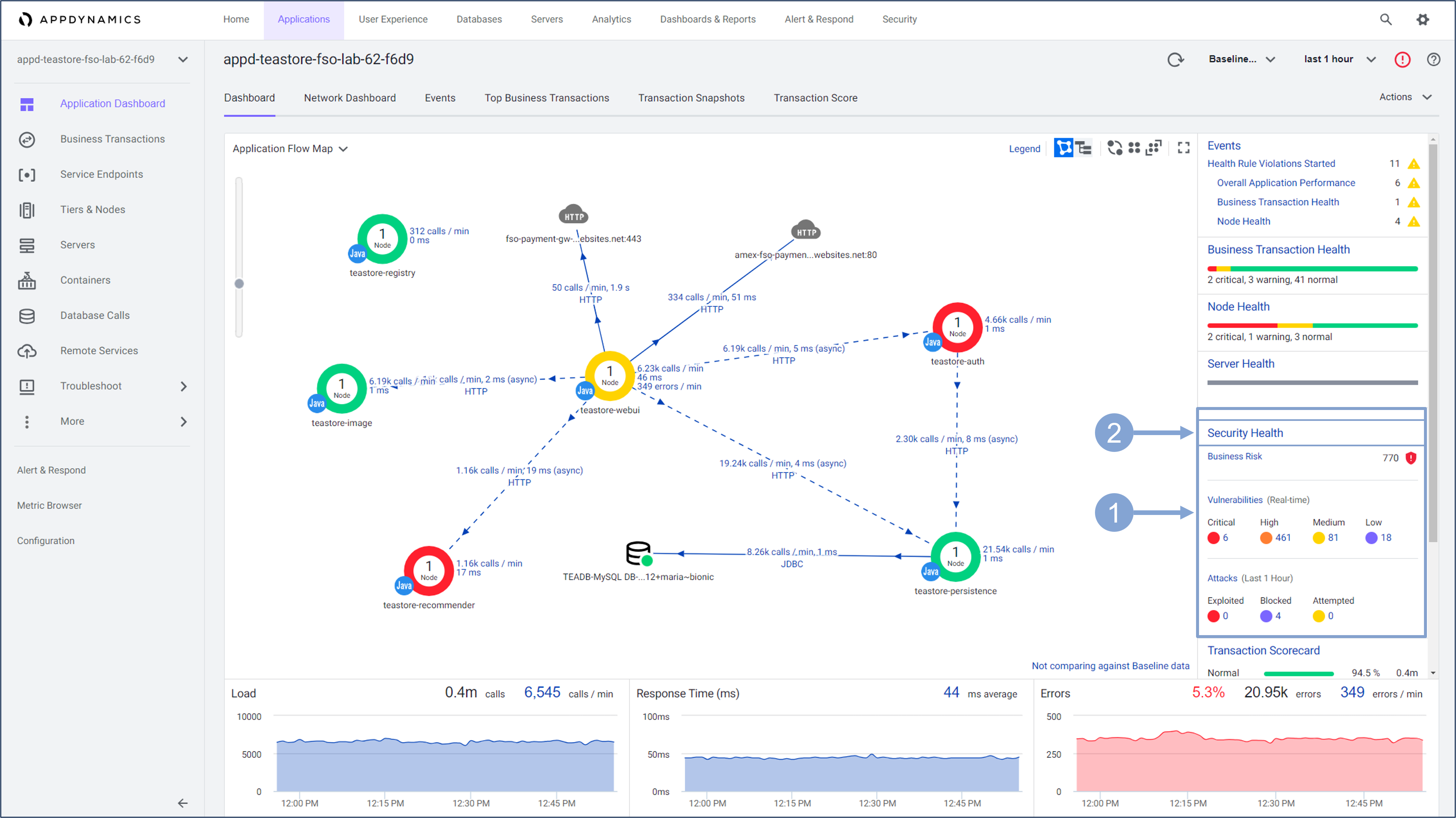
The Application Dashboard displays showing the components that comprise the TeaStore application.

The Home page provides a high-level overview of Attacks and Vulnerabilities of the monitored application.
Navigate to the Home page by clicking the Home tab on the top menu
The Business Transactions pane shows the number of business transactions based on their risk status detected, alongside the daily Busines Risk Score, and Top Recommended Actions.
The Vulnerabilities pane shows the number of both Open and Fixed vulnerabilities.

Scroll down the screen to see the Attacks and Applications pane.
The Attacks pane displays the number of Attacks by Outcome, Top Applications and Top Attack Types.
The Applications pane displays the nodes of the application in question and the trend

Next, you’ll learn an alternative way to get into security monitoring while keeping an eye on the application performance dashboard.

The application dashboard is the main source of information about application performance, but it also serves as a starting point when you want to look at other aspects of application observability, in your case application security. Previously, you used the Security Health widget to get into the CSA dashboard. Now you’ll see that you can examine the performance and business risk of the application’s business transactions in a single view, and then dive deeper into security as needed.

Business transactions are key objects when it comes to monitoring application performance. But they also involve business risk associated with each of those transactions. AppSec teams can use this to decide if there is a security risk associated with any of the important business transactions.

The following view focuses only on the selected business transaction.

From monitoring the performance of business transactions of the application, you quickly moved to business risk observability, where you can see the details about the security risk of business transactions, the associated vulnerabilities, attacks and options to address the risk.
You will learn more about Business Risk Observability and its features in later exercises.
Just by looking at the Home page of his Secure Application Dashboard, Ali has not only learned about his application and it’s security state but he also has actionable information.
You’ll look at how Cisco Secure Application easily enables Attack Detection and Prevention for your business crititcal applications.